400-820-3093
公司动态
建筑行业资金管理:打造兼顾效率与风险的统一管控平台
分享到:

随着我国建筑业的快速发展,建筑行业市场竞争越来越激烈,建筑企业的资金问题也日益明显。资金管理作为企业管理的重要内容,处于管理体系的核心位置,直接影响企业总体的生存和发展。

作为资金密集型行业,建筑企业在工程施工、物资流通、生产交易等过程中所需要的资金保障非常巨大,企业应当对自身资金管理现状进行分析,采取积极的应对措施,选择合适的资金集中管理模式,建立完善的资金管理体系,以提升企业管理水平,实现对资源的最优化配置,从而提高建筑企业核心竞争力。

建筑企业资金管理其内容主要包括项目资金的预算管理、使用计划管理以及保证金管理等,目的是充分发挥保证、反映、监督和控制的职能,管好用好资金,开源节流、增收节支,保证企业经营目标和财务计划的最优实现。


建筑企业资金管理常见问题


各类现金、保证金占用大量资金:在招投标过程中,建设方一般会要求施工企业交纳投标保证金或信誉保证金;项目中标后,建设方也会要求缴纳金额较大的履约保证金或安全质量保证金,使企业本已紧张的资金更加紧张。

施工企业垫资现象愈演愈烈:随着市场交易方式的变化,带资、垫资施工成了建筑业的普遍现象,处于竞争夹缝中的中小施工企业为了生存,不得不以垫付巨额工程款作为条件来承接工程。

企业内部缺乏资金管理意识,资金监督控制不严:建筑行业具有组织松散,管理粗放的特点,其内部没有科学高效的管理机制,各项规章制度也不健全,由于监督、控制乏力,对工程项目的资金使用缺乏严谨系统的分析,容易造成施工企业资金流向与控制脱节。

基于协同运营平台COP,致远为建筑企业量身打造的资金管理平台,打破传统线下低效审批方式,通过连接业务系统、智能BPM流程,实现对资金计划管控与执行的有效整合,大幅度提升企业资金管理效率,同时保障企业资金使用的安全可控。


建筑企业资金管理解决方案


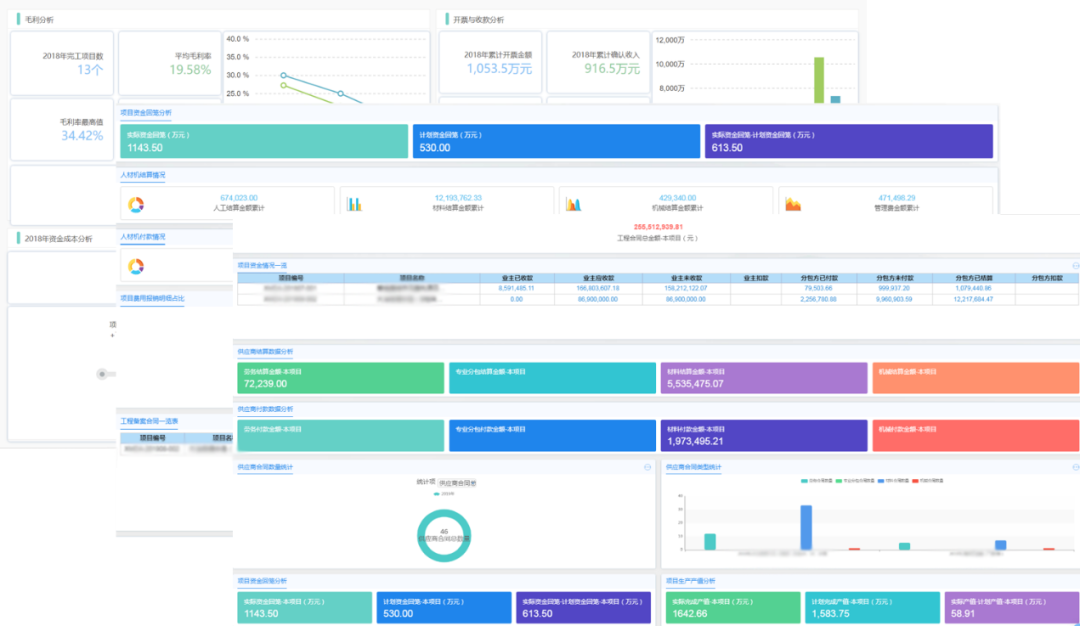
资金门户:借助协同运营平台COP的系统集成能力,资金管理平台一方面可以与建筑企业内部的财务、人力资源等业务系统打通,实现对资金的一体化管控;另一方面通过数据的集成,相关人员可以通过门户查看资金使用的数据报表,对资金相关数据进行多维度分析和可视化呈现。



项目资金预算管理:通过资金管理平台打通企业总部与各项目部门之间的信息壁垒,实现对资金数据上报、计划与使用的统筹管理。



资金计划管理:按照需求建立资金计划审批表,审批表中明确支付计划、回款计划等,便于相关人员对资金进行合理管控,确保资金支出分配合理有效。



保证金管理:通常,建筑企业保证金的持续周期长,且企业人员变动频繁,容易造成返还遗忘。通过资金管理平台,可以实现保证金管理与投标管理、合同管理等业务系统的联动,定时提醒、触发收取,降低保证金管理风险。



资金使用管理:平台将资金支出相关的流程全部涵盖在内,包括资金收入、资金支出、资金拨付等,将合理的管理和控制贯穿于生产经营的始末。



案例分享-中国中原


中国中原对外工程有限公司(简称中国中原)于1983年4月25日经国务院批准成立,是中国核工业集团有限公司(简称中核集团)全资子公司。中国中原作为中核集团核电“走出去”平台,是中国第一个海外核工程建造商,开创了中国核工业走向世界的先河。公司连续多年入选美国权威杂志《工程新闻纪录》(ENR)评选的全球最大250家工程承包商之一,2021年排名第55位。



通过致远协同运营平台COP,中原公司建设了一套业务财务一体化信息系统,将企业预算、费控、项目成本、采购立项、合同支付、合同管理等业务数据进行一体化管控,实现了各业务之间的数据联动;同时,运用致远BI分析云工具将各业务应用数据一体化呈现,满足各部门的业务分析和管控,实现了从原有的流程+表单管控模式到业务财务一体数据管控模式的转变。


资金管理平台应用价值


实时监控资金状况:实现对整个企业各项目、各银行、各账户资金业务的实时监控,确保资金信息的及时性和准确性,有效监控资金业务的合规性和合法性。

合理调配资金使用:通过对企业内资源的集中管理,实现企业资金池、票据池、融资的集中管理;充分发挥企业规模优势和资源调配能力,实现企业自有资金的增效降本。

有效防范资金风险:在资金管理集中、业务集中、数据集中的基础上,将企业的各项管控制度和风险管控要点嵌入到各业务过程中,通过制度、审批流程、岗位约束、授信与预算控制、指标预警、业务追溯等实现资金风险的事前预警和事中控制,防范资金风险。

高效结算服务与业务协同:资金管理平台通过与银行以及内部业务系统的一体化集成,为企业提供高效安全的金融服务。对外通过银企直联构建高效的网络结算体系,在确保资金安全的情况下提高资金结算效率;对内资金系统通过与财务、应收应付、网报等系统一体化,实现内部流程衔接和数据共享,提高内部管理效率。


对于建筑企业而言,项目可持续发展离不开高效的资金管理,只有建立有效的资金管理制度,才能提高管理水平。建筑企业要及时转变思维,采取行动,在“数字建筑”变革浪潮冲击中打造一副坚实的盔甲。

上一个:致远获“2021电子政务安全领导力企业”奖

下一个:王文京:服务企业数智化转型 助力工业新旧动能转换

在线
留言